ワークフローのトラブルシューティング
ワークフローの実行をすばやくトラブルシューティングして、問題を特定し、必要な変更を評価し、ワークフローを再稼働させます。
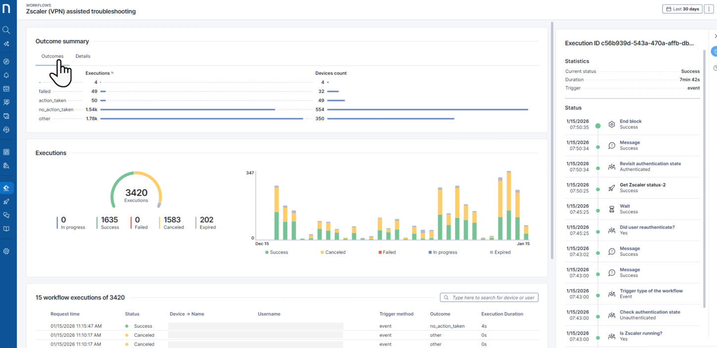
ワークフローの概要 ページにアクセスした後、テーブルから項目を選択して、右側のパネルで ワークフロー実行タイムライン を開き、ステップバイステップの実行詳細を表示します。
概要の一番上に 結果の概要 を見つけてください:
結果 タブは、ワークフロー実行が
action_taken、no_action_taken、failed、otherのいずれかの結果に到達した回数を表示します。詳細 タブには、ワークフローの実行中に収集された
{dynamic values}により決定された、ユーザー定義の結果の詳細が含まれています。 結果の詳細を設定する方法を学ぶには、終了ブロック を参照してください。

トラブルシューティングのためのワークフロー実行タイムラインの使用
イベントとアクションの進捗を追跡するために、ワークフロー実行のタイムラインを下から上に検証します。 ワークフローが期待される結果から逸れた場所を特定します。
ご注意:
最新のワークフローステップは常にタイムラインの上部に表示されます。
ワークフロー実行タイムラインは、ステップが実行されたか否かを示しますが、関与する外部またはNexthinkモジュールのステータスは示しません。
例えば、ワークフローの Service\API thinklet がサードパーティシステムを呼び出し、200 (OK) レスポンスを受け取った場合、レスポンスに内部のサードパーティエラーが含まれていても、ワークフローは実行を失敗としてマークしません。
実行タイムラインは、ワークフローが終了してから3日間のみワークフロー実行に利用可能です。
アクションの詳細
特定のアクションの状況をさらに調査し、詳細情報を見るには、タイムライン上のそのアクションをクリックしてください。 さらなる調査のために、より多くの詳細が表示されるポップアップが表示されます。
トラブルシューティングの目的で、以下のThinkletsはクリック可能で、さらなる調査のための詳細情報を提供します。
サービス\API
リモートアクション
キャンペーン
コネクタ
カスタムフィールドを更新

リモートアクション
リモートアクションThinkletの詳細を確認する際に、以下の情報が利用可能です。
開始時間: システムがThinkletの処理を開始した日時。
終了時間: システムがThinkletの処理を終了した日時。
ステータスの詳細: エラーが発生した場合のみ表示され、リモートアクションで発生した障害を説明するメッセージが含まれます。
パラメータ: このリモートアクションで使用されたパラメータがある場合に表示されます。 パラメータの内容がここに表示されます。
出力: リモートアクションによって収集された出力がある場合に表示されます。 出力の内容がここに表示されます。

キャンペーン
キャンペーンThinkletの詳細を確認する際に、以下の情報が利用可能です。
開始時間: システムがThinkletの処理を開始した日時。
終了時間: システムがThinkletの処理を終了した日時。
状態の詳細: エラーが発生した場合のみ表示され、キャンペーンからのメッセージとして障害を説明する可能性があります。
パラメータ: このキャンペーンで使用されたパラメータがある場合に表示されます。 パラメータの内容がここに表示されます。
出力: キャンペーンのために収集された回答がある場所に表示されます。 出力の内容がここに表示されます。

Service\API
サービス\API Thinkletアクションの詳細を確認する際に、以下の情報が利用可能です。
開始時間: システムがThinkletの処理を開始した日時。
終了時間: システムがThinkletの処理を終了した日時。
レスポンスHTTPコード: 3rdパーティAPIから取得したレスポンスです。
HTTPメソッド: 3rdパーティAPIが使用したHTTPメソッドです。
リソースパス: 呼び出しが送信される3rdパーティAPIのリソースパスのエンドポイント。
ペイロード: システムが3rdパーティAPIに行った呼び出しの本文です。
大きなペイロードの場合、ペイロードにカーソルを合わせると、ツールチップでフルデータセットが表示されます。
出力: このThinkletのために出力を設定した場合、それに収集されたデータがここに表示されます。

コネクター
コネクターシンクレットアクションの詳細を確認する際、コネクターで使用するAPIレスポンスの詳細を以下の情報で得ることができます。
開始時間: システムがThinkletの処理を開始した日時。
終了時間: システムがThinkletの処理を終了した日時。
レスポンスHTTPコード: 3rdパーティAPIから取得したレスポンスです。
HTTPメソッド: 3rdパーティAPIが使用したHTTPメソッドです。
リソースパス: 呼び出しが送信される3rdパーティAPIのリソースパスのエンドポイント。
ペイロード: システムがサードパーティAPIに作成した呼び出しの本文。
大きなペイロードの場合、ペイロードにカーソルを合わせると、ツールチップでフルデータセットが表示されます。
出力: Thinkletのために設定された出力がある場合、それに収集されたデータがここに表示されます。

カスタムフィールドを更新
ワークフロー監視のタイムラインで カスタムフィールドを更新 thinklet の結果を確認する際、次の詳細が利用可能です:
ステータス: Thinklet 実行が成功したか失敗したかを示します。
時間: Thinklet が実行された日時。
オブジェクト: Thinklet 設定で選択されたオブジェクトの種類: デバイス または ユーザー。
ターゲット: 更新に関与した特定のユーザーまたはデバイス識別子。 例えば、デバイスID。
更新済み: 正常に更新されたカスタムフィールドを一覧表示:
カスタムフィールド名: 更新されたフィールドの名前。
値: カスタムフィールドに書き込まれた値。
未更新—失敗した場合のみ表示:
カスタムフィールド名: 更新に失敗したカスタムフィールド。
値: 書き込む予定だった値。
エラー: 失敗の理由。 例えば、カスタムフィールドの更新に失敗しました。

Last updated
Was this helpful?