ワークフローダッシュボードのモニタリング
ワークフロー概要ページでは、ITチームにワークフローの実行と結果への可視化を提供します。 ダッシュボードから直接概要結果を表示し、実行の詳細を確認し、問題をトラブルシューティングできます。すべてのトリガーされたワークフローのためにリアルタイムで記録がキャプチャされます。

ワークフロー概要ページにアクセスするには
ワークフローの 実行 詳細にアクセスするには、次の手順に従ってください。
「ワークフロー」 > 「ワークフローを管理」に移動します。
ターゲットワークフローをクリックして、ワークフロー編集 ページを開きます。
ワークフローデザイナーから、ページの右上角にある ワークフロー概要 ボタンをクリックして、ワークフローの 実行 を表示します。
ワークフローが有効になっている場合は、ワークフロー設定 ページから直接ダッシュボードにアクセスすることもできます。
あるいは、ワークフロー ナビゲーション メニューからリストされているワークフローを選ぶだけでアクセスできます。
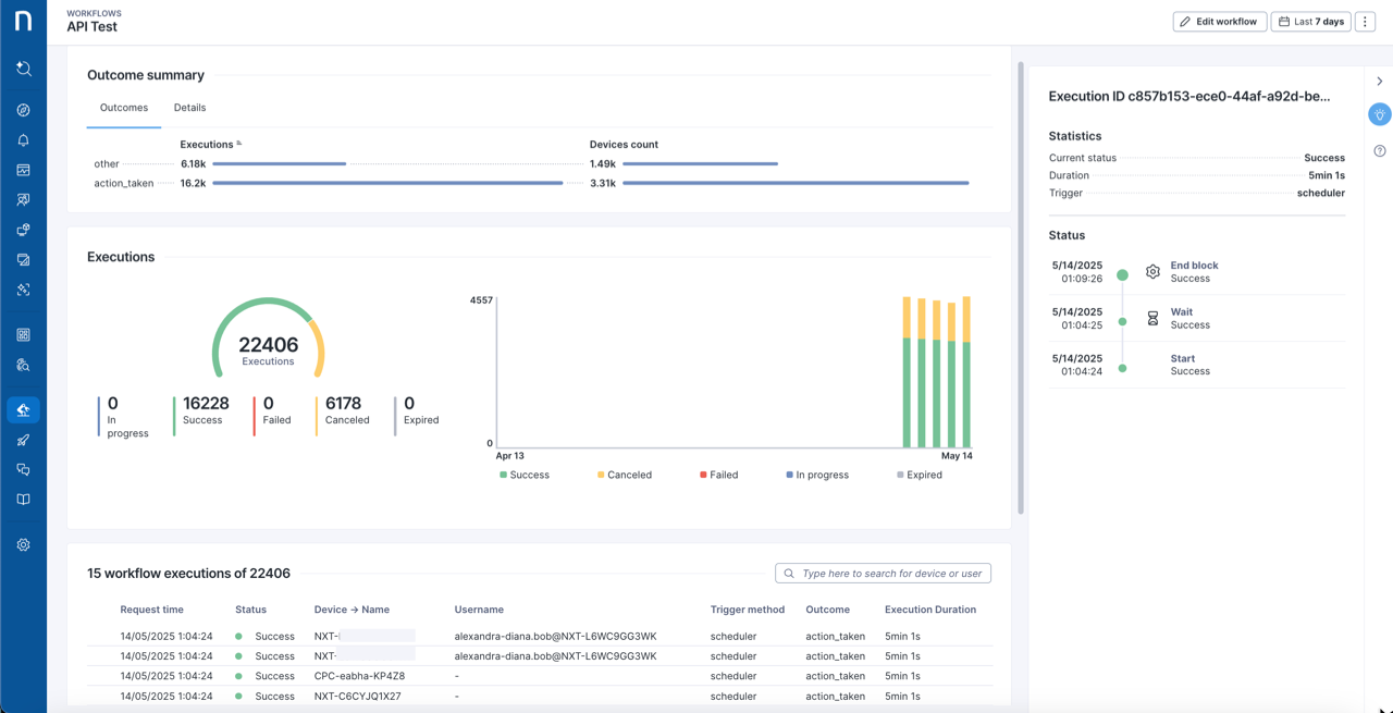
ワークフロー概要 ダッシュボード。

Last updated
Was this helpful?