2023年8月の新着情報
バージョン 2023.8 のリリース日は 2023年9月19日です。 コミュニティウェブサイトのリリースノートとダウンロードリンクについて、リリースノートセクションをご覧ください。
Nexthink Flow
Nexthink Flowは、ITエコシステムを改善する強力なローコードオーケストレーションエンジンで、EUCの効率を向上させます。 Nexthink Flowは、ワークフローを使用して検出、コミュニケーション、統合、アクションをオーケストレートし、時間がかかり複雑なIT問題を解決することで、EUCチームがリソース効率を向上させることを可能にします。
Nexthink Flowは追加のライセンスが必要です。詳細については、Nexthinkの担当者にお問い合わせください。 詳しくは、ワークフローのドキュメントを参照してください。

ライブラリ: Nexthink Flow用の事前構築ワークフロー
Nexthink Flow用に設計された強力なワークフローをいくつか活用してください。
Configuration Manager (SCCM) クライアントの継続性: Configuration Managerクライアントの実行と準拠に必要なサービスやコンポーネントを検証する一連のチェックを実行します。 ワークフローは、非準拠デバイスを自己修復するか、クライアントが存在しないデバイスにクライアントを新規インストールします。
Intuneクライアントの継続性: Intuneエージェントの同期と準拠に必要なサービスおよびコンポーネントに関する一連のチェックを行います。 ワークフローは、サービス、ポリシー、同期に関連する一般的な同期の妨げとなる問題を検出して修復します。
MS Teamsのコンプライアンス: 最も一般的に報告されるMS Teamsの問題を検出し、自己修復を行い、すべてのデバイスでMS Teamsが最新で動作するようにします。
OneDriveのコンプライアンス: OneDriveがすべてのデバイスで正常に存在し、同期されていることを確認し、非準拠のデバイスではOneDriveエージェントの自動自己修復および/またはリセットを行います。
Windows更新のコンプライアンス: Windows更新により再起動待ちと自動的に識別されたすべてのデバイスに、再起動プロセスをトリガーします。 再起動プロセスでは、ユーザーに遅延の選択肢とともに許可を求めます。
デバイス再起動の強制: 指定されたデバイスグループに対して再起動プロセスをトリガーします。 ワークフローは、再起動を求めるキャンペーンから始まり、延期するオプションを提供します。 その後、ユーザーには再起動を強制する前に2回のプロンプトが表示されます。
Nexthink Libraryのコンテンツをインストールする方法については、Nexthink Libraryのドキュメントを参照してください。
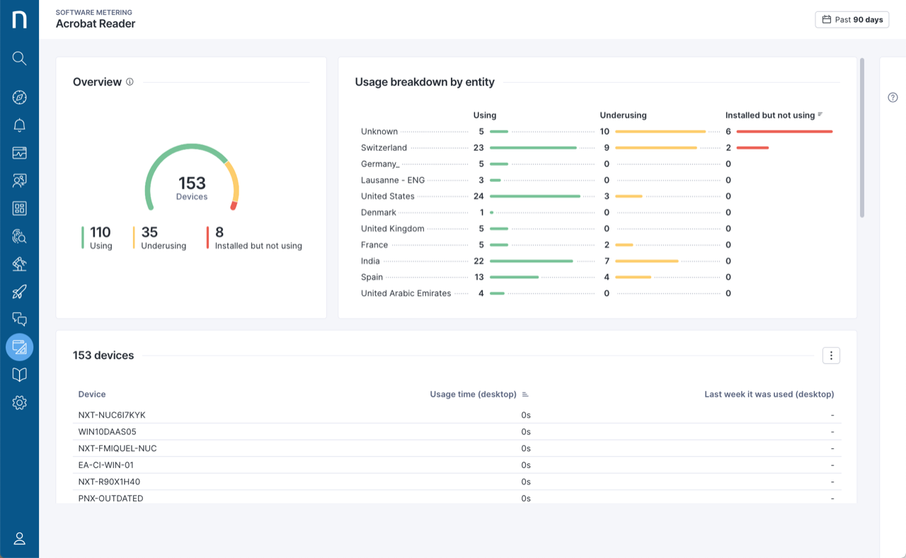
ソフトウェアメータリング
個々のアプリケーションやソフトウェアスイートレベルで、会社全体のデスクトップおよびwebアプリケーションへのアクセスと使用状況を追跡します。 ライセンスの最適化プロセスを支援し、ライセンスの返却やコスト削減を実現する洞察を得ます。
ソフトウェアメータリングは、2023.8の展開がすべての地域で完了した後に利用可能になります。 詳細については、ソフトウェアメータリングのドキュメントを参照してください。

Device View:タイムラインズーム
広い時間ビュー、より速い時間のナビゲーション、より詳細に掘り下げる能力でDevice Viewをより簡単に操作します。 新しいズームインおよびズームアウトボタンにより、48時間から6時間までを15分の細かさでズームできます。 詳しくは、デバイスビューのドキュメントを参照してください。

デバイスビューとアンプリファイ:実行可能なチェックリスト
カスタムチェックリストフィールドにカスタム説明、関連するリモートアクション、および知識ベースリンクを追加することで、アナリストのトラブルシューティングを支援します。
Amplify の使用には追加のライセンスが必要です。詳細については、Nexthink の担当者にお問い合わせください。
キャンペーン:「API 経由のパラメトリックキャンペーン
質問の本文内で使用できるパラメータでコンテンツをカスタマイズして、キャンペーンをより関連性のあるものにしてください。 キャンペーントリガー API を使用すると、サービスデスクチケットの説明やチケット自体へのリンクなど、サービスとして提供されるアイテム管理 (ITSM) プラットフォームからの動的パラメータと実行時にパラメータを置き換え、後でレスポンスをパラメータ値に関連付けて分析できます。

DEX スコア:エンドポイントスコアの強化
新しいエンドポイント メトリクスでデジタルエクスペリエンススコアからより詳細な情報を取得します。 DEXエンドポイントスコアは、デバイスのパフォーマンスとネットワーク品質の測定値の両方を統合して、従業員のエクスペリエンスのさらなる重要な指標を提供します。 詳細については、デジタルエクスペリエンス ドキュメントを参照してください。

FinderからInfinityへのインベスティゲーションコンバーター
既存のFinderインベスティゲーションを便利なFinderからInfinityへのコンバーターを使用してInfinityクエリに変換します。 Finder のインベスティゲーション上で右クリックし、「Nexthink Infinityで実行」を選択して結果をwebインターフェースで確認し、Infinityインベスティゲーションとしてクエリを保存します。 Nexthink Communityにログインし、FinderからInfinityへのインベスティゲーション 文書を読んでください。
ベンチマークコール品質
従業員体験における通話品質の問題が、企業固有のものか、またはグローバルな範囲であるかを、Nexthinkのクロスカスタマーデータを利用して判断します。 この追加の洞察は、トラブルシューティングのアクションの優先順位付けに役立つか、ベンダーとのディスカッションにおけるサポートとして機能します。 詳細については、診断 の文書を参照してください。
ライブラリ:Intuneヘルスマネジメントライブラリパック
新しいダッシュボードとリモートアクションを使用して、あなたの環境全体でのIntuneクライアントの健全性とコンプライアンスを監視します。
採用率を監視し、時間の経過と共にIntuneへの準拠を保証します。
Intuneクライアントに関連する健康、安定性、パフォーマンス、およびネットワークの問題を検出します。
登録およびポリシーの同期問題を追跡し、適用します。
Nexthink Libraryのコンテンツのインストール方法についての詳細は、Nexthink Library のドキュメントを参照してください。
Nexthink Ideasの改善
Nexthink Ideas Portalで改善や新機能の提案を提出し、意見を共有してください。 新しいレスポンシブデザイン、簡易化されたアイデア提出フォーム、より明確なカテゴリのおかげで、アイデアを作成し投票することが、一層簡単になり、Nexthink Infinityの将来の方向性を決定する意見を述べることができます。
Learn: 新しいコース
最新製品Nexthink FlowおよびSoftware Meteringについて、「ワークフローの作成と管理方法」と「Nexthinkを使用したライセンスコストの削減方法」の2つの新しいコースを学びます。
さらに、新しい「スマートNQLクエリを書く方法」のコースをフォローし、ダッシュボードクエリを作成するための最適化技術とベストプラクティスを学びます。

独自キーの持ち込み (BYOK)
BYOKを利用して厳格なセキュリティコンプライアンスタンダードを満たします。 暗号化キーを自分で管理し、Nexthink Platformと統合できるようになりました。 詳細については、プライバシーポリシーと設定 ドキュメントを参照してください。
IPベースのアクセス制御
IPベースのアクセス制御を使用して、どのIPアドレスがあなたのNexthinkインスタンスに接続できるかを制限します。 設定の更新を行うには、Nexthinkサポート にお問い合わせください。
診断:BSODミニダンプを分析
診断内でシステムクラッシュを引き起こすドライバの詳細を確認します。 ライブラリのリモートアクション「BSODクラッシュドライバミニダンプ分析取得」は、Windowsのミニダンプログからのデータを取得してBSODの根本原因を包括的に把握することを可能にします。 詳細については、診断 の文書を参照してください。
アラート:影響を受けたデバイスを表示
アラートの概要ページで、アラートによって影響を受けたデバイスの数を確認して、最も差し迫った問題を優先順位付けするために活用してください。 トラブルシューティングダッシュボードから影響を受けたデバイスの詳細を調べ、ライブラリモニターがトリガーした問題に対処します。 詳細については、アラート ドキュメントを参照してください。
アンプリファイ:匿名ユーザープロファイルのサポート
匿名ユーザープロファイルでアンプリファイ機能をテストし、必要なデータプライバシーの変更を行う。 これにより、特定の地域のユーザーがデータプライバシー要件に準拠し、より多くのユーザーへのアンプリファイの使用拡大が可能になります。 詳細については、Amplify のドキュメントを参照してください。
Amplify の使用には追加のライセンスが必要です。詳細については、Nexthink の担当者にお問い合わせください。
アンプリファイ:シリアル番号でデバイスを検索
デバイスの名前とともにデバイス BIOS シリアル番号を基にアンプリファイ内でデバイスを簡単に検索してくださ。 詳細については、Amplify のドキュメントを参照してください。
Amplify の使用には追加のライセンスが必要です。詳細については、Nexthink の担当者にお問い合わせください。
リモートアクション:多数のデバイスでの実行
選択項目すべて選択のチェックボックスを選択することで、多数のデバイスに対してリモートアクションをトリガーします。 この機能は、以前の50個のデバイスを同時に処理する制限を超えて動作します。 詳細については、リモートアクション ドキュメントを参照してください。
リモートアクション命名規則の変更
Microsoft Endpoint Manager ベースのリモート アクションに共通の命名規則を使用して Nexthink Library でリモートアクションをより簡単に見つけます。 既存のリモートアクションの名前が統一されており、これにより、NQL IDも変更されています。 この変更のため、次の新しいリモートアクションバージョンをリリースしました。
Get SCCM クライアントステータス
Get Configuration Manager SCCM クライアントステータス
Get MEMCM エージェントヘルス
Get Configuration Manager SCCM クライアントヘルス
Get デバイスハードウェアID
Get Intune デバイスハードウェアID
Get Microsoft Intune デバイスステータス
Get Intune デバイスステータス
Invoke SCCM クライアント自動修復
Invoke Configuration Manager SCCM クライアント自動修復
Invoke MEMCM クライアントポリシーアクション
Invoke Configuration Manager SCCM クライアントポリシーアクション
Restore SCCM クライアント
Restore Configuration Manager SCCM クライアント
Get Intune 同期ステータス
Get Intune 同期ステータス
Install Configuration Manager SCCM クライアント
Install Configuration Manager SCCM クライアント
Uninstall Configuration Manager SCCM クライアント
Uninstall Configuration Manager SCCM クライアント
この変更は、V6 (クラシック) とInfinityリモートアクションの両方に適用されます。
SCCMまたはIntuneライブラリダッシュボードのいずれかを新しいリモートアクションをインストールおよび設定せずに更新すると、ダッシュボードの依存ウィジェットがエラーを表示します。 解決策は、上記の新しいリモートアクションを使用することです。 詳細については、Nexthink (../../user-guide/remote-actions/)の「リモートアクション」ドキュメントを参照してください。
リモートアクション:Generalタブ内でのスケジュール設定
Generalタブの構成ページでスケジュールチェックボックスを選択し、スケジュール追加ボタンをクリックすることで、リモートアクションのスケジューリングを迅速かつ簡単に設定します。 詳細については、リモートアクションドキュメントを参照してください。
Last updated
Was this helpful?