エクスペリエンス最適化(クラシック)の使用
Experience Optimizationは、Nexthink webインターフェースにログインした後に表示される最初のページです。
Experience Optimizationの一部の機能はFinder(クラシック)と連携しています。
Nexthink FinderはWindowsのみで動作するデスクトップアプリケーションですが、その機能は現在、Nexthink webインターフェース内で利用可能です。 Nexthinkは現在、直接ブラウザから使用でき、多くの機能が追加のデスクトップアプリケーションを必要としなくなりました。

トップナビゲーションバーには、現在のダッシュボードの名前、DEXスコアとサブスコアの値が表示されます。 タブをクリックして専用のダッシュボードを表示します。 従業員の感情タブは、対応するキャンペーンページにリダイレクトします。
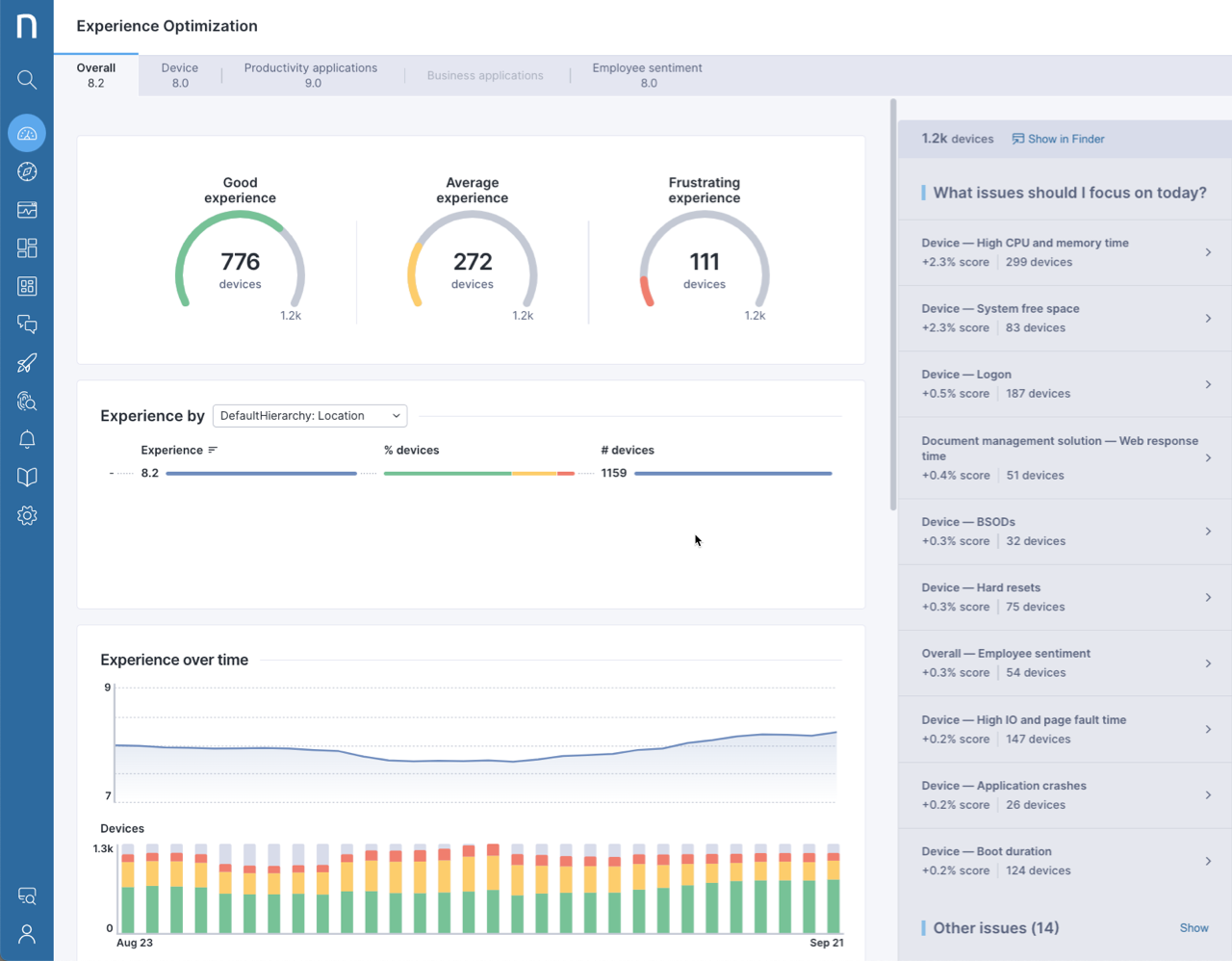
ゲージチャート

ゲージチャートは、デバイスをそのDEXスコアの値に基づいてグループ化します。 以下はデフォルトのしきい値です:
スコアが8以上10以下の場合は良好(緑)として分類されます。
スコアが6以上8未満の場合は平均的(黄色)として分類されます。
スコアが6未満の場合はフラストレーション(赤)として分類されます。
ブレークダウンウィジェット

ブレークダウンwidgetは、ドロップダウンリストを介してアクセス可能な4つの異なる次元に基づいてDEXスコアの値を表示します:
階層 - 顧客によって定義された
オペレーティングシステム - 名前とバージョン
従業員の働き方 - オフィスベースまたはリモート接続
Virtualizationタイプ - 仮想Desktopインフラストラクチャ(VDI)、セッションベースのコンピューティング(SBC)または非仮想
各行には、次の情報が表示されます:
DEXスコアの平均値
デバイスの割合分布
デバイスの絶対数
時間による経験

時間によるExperienceは、過去30日間の全体的なDEXスコアの推移を表示します。 添付の棒グラフは、各日付について良好なExperience(緑)、平均的なExperience(黄色)、フラストレーションを感じるExperience(赤)のグループ化されたデバイス数を積み重ねた列として表示します。
詳細ウィジェット
詳細ウィジェットは、特定のスコア用のタブを選択したときに表示されます。

サブスコアの名前にカーソルを重ねると、そのスコアに使用されたトレンドとメトリックのリストを表示するポップオーバーウィジェットが表示されます。 これは生産性アプリケーションおよびビジネスアプリケーションタブで利用可能です。
スコープウィジェット
Experience Optimizationページの右コラムの一番上に配置されているスコープウィジェットは、現在選択されているデバイスの丸い数値を示します。 Finderで表示リンクをクリックすると、Finder(クラシック)でデバイスを表示します。
フィルタリングバー
ゲージまたはブレークダウンウィジェットの要素をクリックして、ページにフィルタを適用します。 このアクションは、プロパティに条件を付けてターゲットオブジェクトをフィルタリングすることによってスコープを定義します。 例として、分析をフラストレーションとして分類されたスコアに限定するには、赤棒付きのゲージをクリックします。

適用されたフィルタはページの一番上のフィルタリングバーに表示され、フィルタをクリアボタンをクリックすると、個々にまたは一度にすべて削除できます。
トップナビゲーションバーには、選択されたフィルタの値と、フィルタなしの値が薄い色で表示されます。
今日取り組むべき問題は何ですか?
Experience Optimizationページの右コラムにおいて、DEXスコアを向上させるために注力すべき問題を表示します。 システムはアイテムを優先順位と適用されたフィルタでリスト表示します。

各アイテムは、その問題に対処した場合にDEXスコアがどの程度向上するかを表示します。
問題をクリックすると、それを解決するのに役立つ可能性のある修正リストを表示します。
考えられる修正をクリックし、手順に従って状況を修正します。
手順には、以下の要素が含まれている場合があります:
Finder(クラシック)でのInvestigationを開始するためのリンク
Finder(クラシック)でRemote Actionを編集するためのリンク
Finder(クラシック)でキャンペーンを編集するためのリンク
外部リソースへのリンク
評価
各ステップの下部にある評価システムで、考えられる修正を評価できます。
デジタルDEXスコアベースライン設定
DEXスコアのベースライン設定は、関連する優先度がDEXスコアとエクスペリエンスオプティマイゼーションを通じて報告されることを保証します。 データは特定の顧客環境に合わせて表示され、調整されます。
Nexthink Professional ServicesとNexthink認定パートナーは、DEXスコアの調整を支援できます。 通常のDEXスコアの構成に加えて、以下を行うことができます:
ゲージウィジェットのデバイスを分類するために使用されるしきい値を変更します。
ビジネスアプリケーションと生産性アプリケーションのプレースホルダ名を編集します。
リーフスコアの正規化しきい値を変更します。
一部のリーフスコアを追加または削除します。
加重平均を調整します。
DEXスコア調整のユースケースは、コミュニティウェブサイトでDEXスコアエクスパンションパックを通じて見つけることができます。
サポートやアシスタンスが必要な場合は、私たちまたはNexthink認定パートナーに連絡してください。
Last updated
Was this helpful?