ワークフロー ダッシュボードの使用
詳細ページには特定のワークフローの実行詳細が表示されます。
編集モードに入るには、ページの右上隅にある ワークフローを編集 ボタンをクリックします。
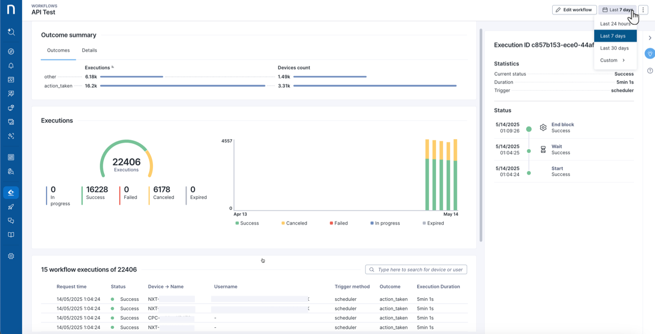
ワークフロー実行ページでの期間を変更するには、期間ピッカーを使用します。
期間ピッカー
30日を超える期間を選択するか、開始日と終了日を指定する カスタム オプションを設定します。 その後、ワークフロー ダッシュボード ページに選択した期間の実行詳細と結果が表示されます。

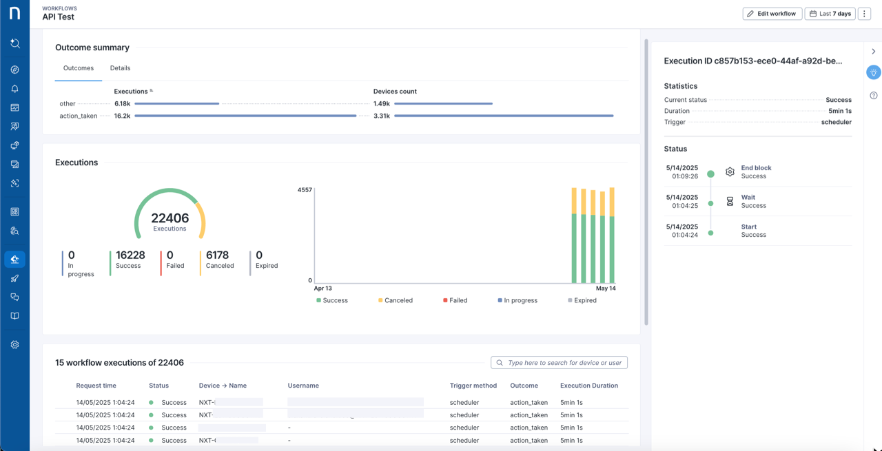
結果の概要
結果の概要には、ワークフロー内で定義されているすべての実行結果とその詳細の概要が示されます。
実行
実行 ゲージとタイムラインには、進行中、成功、失敗、および キャンセル の実行が表示されます。 ゲージのラベルをクリックしてページ全体にフィルターを適用します。
実行テーブル
すべての最近の実行を表示し、テーブル内のアイテムを選択することで各実行のトラブルシューティングの詳細にアクセスできます。
テーブルの構成基準:
リクエスト時刻:ワークフローの実行がトリガーされた日時。
ステータス:ワークフローの現在の全体的な状態。
デバイス名:ローカルネットワーク識別用にオペレーティングシステムに認識されたデバイス名。 サポートされているプラットフォーム:Windows、macOS。
ユーザー名:ローカルデバイスのユーザー アカウント名。
トリガー方法:ワークフローをトリガーするために使用された方法。 方法には、次のものが含まれます:
手動
スケジューリング
API
イベント
結果:ワークフローの実行結果。
実行時間:実行開始から完了までの時間の長さ。

リストから実行を選択して、サイドパネルに実行チェーンの詳細を表示する。
ページの右上のアクション メニューにカーソルを合わせ、クリックしてアクションを表示します。
表の右上の調査ボタンをクリックして、実行のNQLクエリの結果を表示します。
Last updated
Was this helpful?