使用ガイド: ハードウェア更新の洞察
このページでは、パックのさまざまな使用方法やユースケースの例を示しています。
管理者はインストールされたコンテンツを設定およびカスタマイズするために、構成ガイド: ハードウェアリフレッシュのインサイトを参照できます。
ハードウェア リフレッシュ洞察 ライブラリパックは、EUC チームが次を可能にします。
これらのDEXスコアに基づいて、保持またはアップグレードすべきデバイスを効率的に判断し、必要に応じてのみハードウェアを交換します。
持続可能性を促進しつつ、運用効率を維持する。
さらに、このライブラリパックは、事前設定されたライブダッシュボード、リモートアクションやカスタムフィールドを提供します。
ライブラリパックの使用
ライブラリパックのコンテンツを次の目的に使用します。
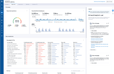
デバイスパフォーマンスに関する洞察
ハードウェア更新の洞察 ライブダッシュボードは、デバイス管理を最適化するための包括的なソリューションを提供します。
ダッシュボードは、注意が必要なデバイスハードウェアコンポーネントに関する重要な洞察を提供し、デバイスパフォーマンスを測定するために[D igital Employee Experience](https ://docs.nexthink.com/platform/user-guide/dex-score/) (DEX) エンドポイント評価を利用します。
高評価のデバイスは、パフォーマンスが良好であれば交換されずに維持されます。
ハードウェア更新の機会
メモリまたはディスクのスコアが低いが、他のコンポーネント( CPU、ネットワーク、アプリケーション)が好調なデバイスは、アップグレードの検討対象となります。
このターゲットを絞ったアプローチは、必要なコンポーネントのみをアップグレードすることで、全体的なデバイス効率を向上させます。
ユースケース
以下でカバーしている関連するユースケースに加えて、あなたの環境に固有の他のトラブルシューティングシナリオを見つけることができます。
ハードウェアリフレッシュレビューのためのデバイスの特定
This scenario shows how to use the download alm_hardware
table (CSV file) from ServiceNow hardware asset management, to select the devices subject to hardware refresh review.
この場合、ハードウェアリフレッシュポリシーは、保証が切れた5年以上使用したデバイスをレビューの対象として選定します。
下 の図では、alm_hardware
テーブルのデバイス年齢情報および保証がそれぞれ 作成 フィールドと 保証期限 フィールドにあることに注意してください。
ハードウェア資産レコードの作成フィールドの日付は、デバイスの購入日と見なされます。
保証期限フィールドは、保証が切れているかどうかを判断します。
上記の選択基準に基づいて
alm_hardware
テーブルのデバイスにレビュー中
のタグを付けるためには、次の数式を使用します。
=IF(AND($I2<TODAY(),$H2<TODAY()-365*5,OR($D2="In stock",$D2="In use")),
"Under review","")

VLOOKUP
を使用して、レビュー中
のタグを用いてカスタムフィールドでCSVファイルを入力します:
=VLOOKUP(A2, '[alm_hardware.xlsx]Device list'!$A:$J, 10, FALSE)

Nexthinkのカスタムフィールドページから:
入力済みのCSVファイルをデータモデルの[カスタムフィールドの値を更新する](https://docs.nexthink.com/platform/user-guide/administration/content-management/custom-fields-mana gement.md#customfieldsmanagement-updatingcustomfieldsbyimportingacsvfileimportcsv)ためにアップロードします。
This way, you can now find the number of Devices to review out of the total number of active devices under the Device selection tab in the Hardware refresh insights dashboard. 以下の画像を参照してください。
この情報は、デバイスモデルごとに分解され、それぞれのモデルの平均エンドポイントスコアを表示します。

レビュー対象外のデバイスセクションでは、初期選定基準を満たさなかったがレビューの対象として検討され得る追加のデバイスを確認できます。
この場合、エンドポイントスコアが30以下のレビュー対象外デバイスを特定し、潜在的にレビューリストに含めることができます。

保持するデバイスの特定
保持するデバイスを特定するには、ハードウェアリフレッシュのレビューを受けたデバイス の中から良好なエンドポイントDEXスコアを報告しているものを特定する必要があります。
上記のユースケースの同じ選択基準に従うことで、レビューするデバイス**が保証外で5年以上経過しているかもしれませんが、依然として良好に動作する場合は、追加の1年間の使用を検討する必要があります。
From the Device to keep tab in the Hardware refresh insights dashboard:
保つべきデバイスを確認します。平均エンドポイントスコアが70を超えていることに注意してください。
ドリルダウンして、この場合、26デバイスを調査し、すべてのエンドポイントDEXコンポーネントの結果を確認します。 この調査は、デバイスを長期間保持することを推奨するために必要です。

特定のエンドポイントDEXコンポーネントが低スコアを報告している場合、これは特定のデバイスが原因かもしれません。
逆に、すべてのエンドポイントDEXコンポーネントが良好なスコアを報告している場合、デバイスを長期間保持することを正当化できます。

アップグレードするデバイスの特定
アップグレードするデバイスを特定するためには、メモリの追加やディスクの交換によって改善の可能性を分析する必要があります。
アップグレードするデバイスとは、平均的またはイライラする全体のエンドポイントDEXスコアを報告するが、次の条件に合致するものです:
メモリやディスクのパフォーマンスを測定してい るものを除くすべてのエンドポイントDEXコンポーネントは、満足のいくスコアを報告し、正常に評価されています - nullではありません。
少なくとも1つのメモリまたはディスクスコアが平均もしくは不満足で、評価は成功しています - nullではありません。
これらの条件は、デバイスのメモリやディスクをアップグレードすることで、現在これらのコンポーネントに低評価を与えているため、エンドポイント[DEXスコア](https://docs.nexthink.com/platform/user-guide/dex -score/)全体を改善する可能性が高いことを示しています。
Examine the Devices to upgrade tab in the Hardware refresh insights dashboard to identify the abovementioned conditions.

交換するデバイスの特定
交換するデバイスの特定には、エンドポイントDEXの特定のコンポーネントを徹底的に分析し、これらのスコアのかなりの数が低い値を報告しているかどうかを確認する必要があります。
交換するデバイスとは、平均的またはイライラする全体のエンドポイントDEXスコアを報告するものです。 ただし、複数の領域でパフォーマンスが低いため、アップグレードの資格がないので交換されるべきです。
From the the Device to replace tab in the Hardware refresh insights dashboard:
交換するデバイスを調べてください。
この場合、エンドポイントDEXコンポーネントのすべての結果を調査するために426のデバイスを細かく調べます。

一貫して低いエンドポイントDEXスコアを持つデバイスを特定して交換することで、組織は高いパフォーマンス基準を維持し、ハードウェアインフラストラクチャが効率的かつ信頼性を保つことを保証できます。

関連トピック
Last updated
Was this helpful?