デジタルエクスペリエンスのはじめに
もし経験中央ライセンスを持っていなくても、Live Dashboards モジュールを使ってDEXスコアを設定し、監視することができます。 経験中央拡張製品についての詳細は、Nexthinkの代表者にお問い合わせください。
デジタルエクスペリエンスモジュールは、IT リーダーにとって戦略的資産であり、組織のデジタル従業員体験 (DEX) スコア、その分布、進化のハイレベル概要を提供します。 この戦略的な視点により、IT管理者は、ITソリューションやサービスとの相互作用が長期にわたって従業員体験にどのような影響を与えるかを理解し、IT戦略と投資の形成に役立てることができます。
デジタルエクスペリエンスモジュールは、概要 と ベンチマーク タブに分かれ、それぞれ専用ページに移動します。
デジタルエクスペリエンスモジュールへのアクセス
メインメニューからデジタルエクスペリエンスモジュールを選択します。

概要

デジタルエクスペリエンスモジュールの 概要 ページには次のものが含まれます:
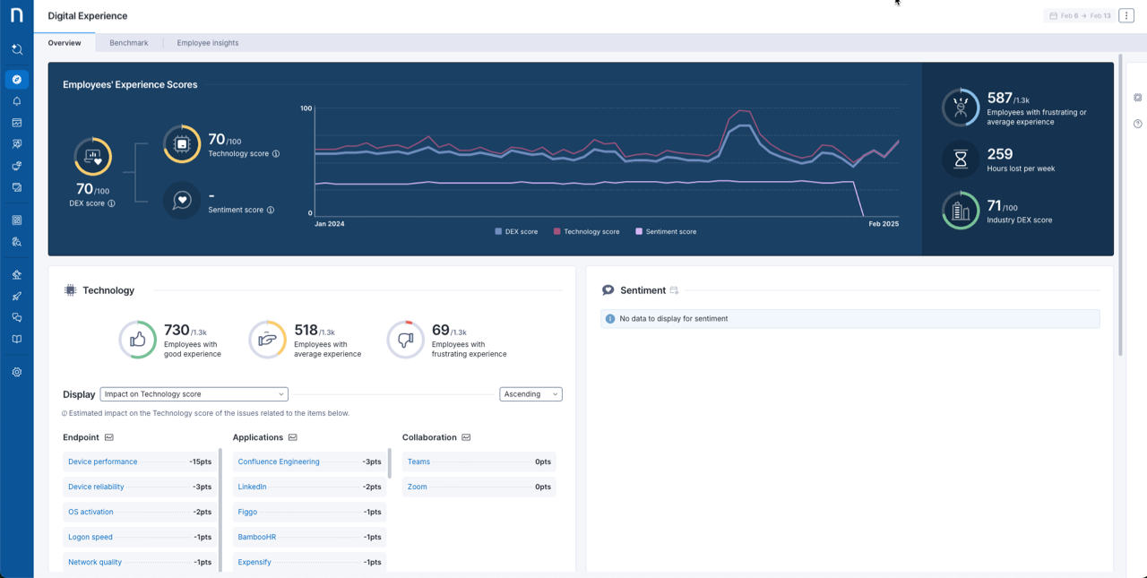
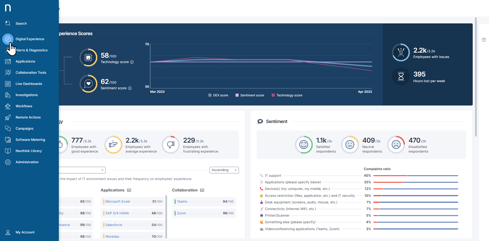
デジタルエクスペリエンススコア: テクノロジーと感情のスコアの概要、時間の経過によるトレンド、影響を受けた従業員、週あたりの損失時間が表示されます。
テクノロジー: テクノロジーゲージとメトリックでスコアの内訳が表示され、エンドポイント、アプリケーション、コラボレーションノードでの問題で影響を受けた従業員の数を迅速に評価できます。 ノードをクリックすることで、アプリケーションおよびLive Dashboardsモジュールで問題を直接開いて詳細を調査します。
感情: 選択したDEXスコアキャンペーンから従業員の感情を表示します。
テクニカル: オペレーティングシステム、オペレーティングシステムのバージョン、デバイスタイプ、メーカーおよびモデルでテクノロジーおよび感情のスコアを並べ替えます。
作業環境: 国、州、部門でDEXスコアを並べ替えます。
感情スコアが有効になっている場合は、DEXスコアはテクノロジーと感情スコアの両方を含みます。
詳細については、「概要ダッシュボードの使用」ドキュメントを参照してください。
ベンチマーク

デジタルエクスペリエンスモジュールのベンチマークページには以下のものが含まれます:
DEXスコアセクション: 似たようなDEXスコアを持つ組織をまとめることにより、選択した業界のDEXスコア分布を表示します。
メトリクスセクション: 主要ベンチマーク及びDEXスコアを計算するために使用されるすべてのベンチマークリストを表示します。
詳細については、「ベンチマークダッシュボードの使用」ドキュメントを参照してください。
従業員の洞察
このダッシュボードはシステムで感情キャンペーンを設定しているお客様にのみ表示されます。
詳細については、デジタルエクスペリエンススコア管理」ドキュメントを参照してください。

デジタルエクスペリエンスモジュールの従業員インサイトページには次のセクションが含まれます:
概要: 従業員のフィードバックにおける主要トレンドとテーマを強調表示
推奨アクション: 従業員のフィードバックで特定された最も影響力のある問題に基づく推奨アクションのリストを提供します
コメントのトピック: よく言及されるテーマの視覚的グループ化を表示
部門: 組織の部門ごと(例:運用、財務、営業)にフィードバックを分類
最近の返信: そのページに提示されたインサイトの一部となる従業員の最新コメントを表示
詳細については、「従業員インサイトダッシュボードの使用」ドキュメントを参照してください。
デジタルエクスペリエンススコアの設定
デジタルエクスペリエンススコアの設定ページにアクセスするには:
メインメニューから 管理 を選択します。
ナビゲーションパネルのコンテンツ管理セクションで デジタルエクスペリエンススコア をクリックします。
詳細については、「デジタル体験スコア管理」のドキュメントを参照してください。

デジタルエクスペリエンスへのアクセス権限の付与
管理者としてデジタルエクスペリエンスに正しい権限を設定するには:
メインナビゲーションパネルから 管理 > ロール を選択します。
既存のロールを編集するか、新しいロールを作成するには、その上にカーソルを合わせます。
権限 セクションで、Digital Experienceセクションまでスクロールして、ロールに適切な権限を有効にします。
デジタルエクスペリエンス権限に対するドメインの影響を表示
以下のテーブルは、必要な権限が有効になっていることを前提に、フルアクセスおよび限定アクセスを持つユーザーがデジタルエクスペリエンスで何ができるかを示しています。
デジタル体験のスコアを管理

デジタルエクスペリエンスダッシュボードを表示する

関連トピック
Last updated
Was this helpful?