使用ガイド: Zscaler トラブルシューティング
イントロダクション
このライブラリパックは、Zscalerのすべての機能にアクセスし、効果的に接続するために、従業員がZscalerエクスペリエンスを監視、管理、向上させ、フラストレーションを避けるのを支援します。 このページでは、コンテンツの構造とその使用方法について説明しています。
これはガイドであり、可能な洞察とアクションの一部を示すものであることを忘れないでください。 さまざまなユースケースや、あなたの環境で発見する可能性のある特定のトラブルシューティングシナリオがあります。
ライブラリパックが適切に設定されていることを確認するには、その設定ガイドに従ってください。
設定ガイド: Zscaler トラブルシューティングパック構造
可視性
"Zscaler トラブルシューティング" ライブダッシュボードは、このライブラリパックの始点となります。 これは、Zscalerの現況を追跡し、問題や改善の余地を簡単に特定するための可視性を提供します。
ウェブおよびデスクトップクライアントの全体的な健全性と信頼性に関する追加の可視性はZscalerとZscalerネットワークアプリケーションを使用してApplicationsモジュールからアクセスできます。
高度なトラブルシューティングと修復
より詳細な調査には、特定のデータ収集のリモートアクションの結果を利用できます。
Zscalerのステータス取得: 以下に列挙するステータスを報告するリモートアクションです。
実行中 - 現在、Zscalerがエンドポイントで稼働しているかどうかを示します
ZNW_state - デバイスのZscalerクライアントコネクタネットワーク状態(デバイスが信頼されたネットワークに接続されているか、非信頼のネットワークに接続されているかを示します)
ZPA_state - デバイスのZscalerプライベートアクセス接続状態(デバイスがZPAに接続されているかどうかを示します)
ZWS_state - ワークロード保護サービスのZscalerワークロードセグメンテーション状態(ZWSサービスがアクティブか非アクティブかを示します)。
このデータ収集のリモートアクションは、ライブダッシュボードを埋めるために使用され、すでにスケジュールされている必要があります。 結果はライブダッシュボードからKPIを調査するか、自分の調査から 問い合わせることができます。
「Zscalerが稼働していないデバイス」KPIウィジェットは、「Zscalerトラブルシューティング」ダッシュボード上で、Zscalerサービスが稼働していないデバイスを報告します。 Zscalerサービスが稼働していないと検出された場合は、「Zscalerを開始」リモートアクションを実行してください。
Zscalerを開始: 指定された入力パラメータTaskSchedulerTimeDelay(60〜3600秒)によってZscalerの主要サービス(ZSAService)を開始するために、ターゲットシステムにスケジュール済みタスクを作成します。
「Zscaler開始 - 通知」キャンペーンは、RAとともに使用され、Zscalerが開始しており、再認証が必要になる可能性があることをユーザーに通知します。
ユースケース
改善領域を特定
ダッシュボードの概要タブでは、問題のある可能性箇所を俯瞰的に把握できます。 この情報に基づいて、より詳細なトラブルシューティングのためにそれぞれのタブにナビゲートすることができます。
ダッシュボード上部のフィルターを使用して、特定のエリア、デバイス、プラットフォームタイプにフォーカスした可視性を得ることができます。 タイムピッカーを使用して、あなたのデータをより細かくまたは長期的な時間スケールで見ることもできます。

Zscaler接続障害をトラブルシュートする
ダッシュボードの接続性タブは、潜在的な接続性の問題を特定します。 この情報はサポートチームに通知して、Zscalerの古いバージョンをアップグレードするなど、適切な決定を支援します。
トレンド情報は線グラフに表示されており、実施したアクションが有効であったかどうかを確認するために時間の経過とともに追跡できます。
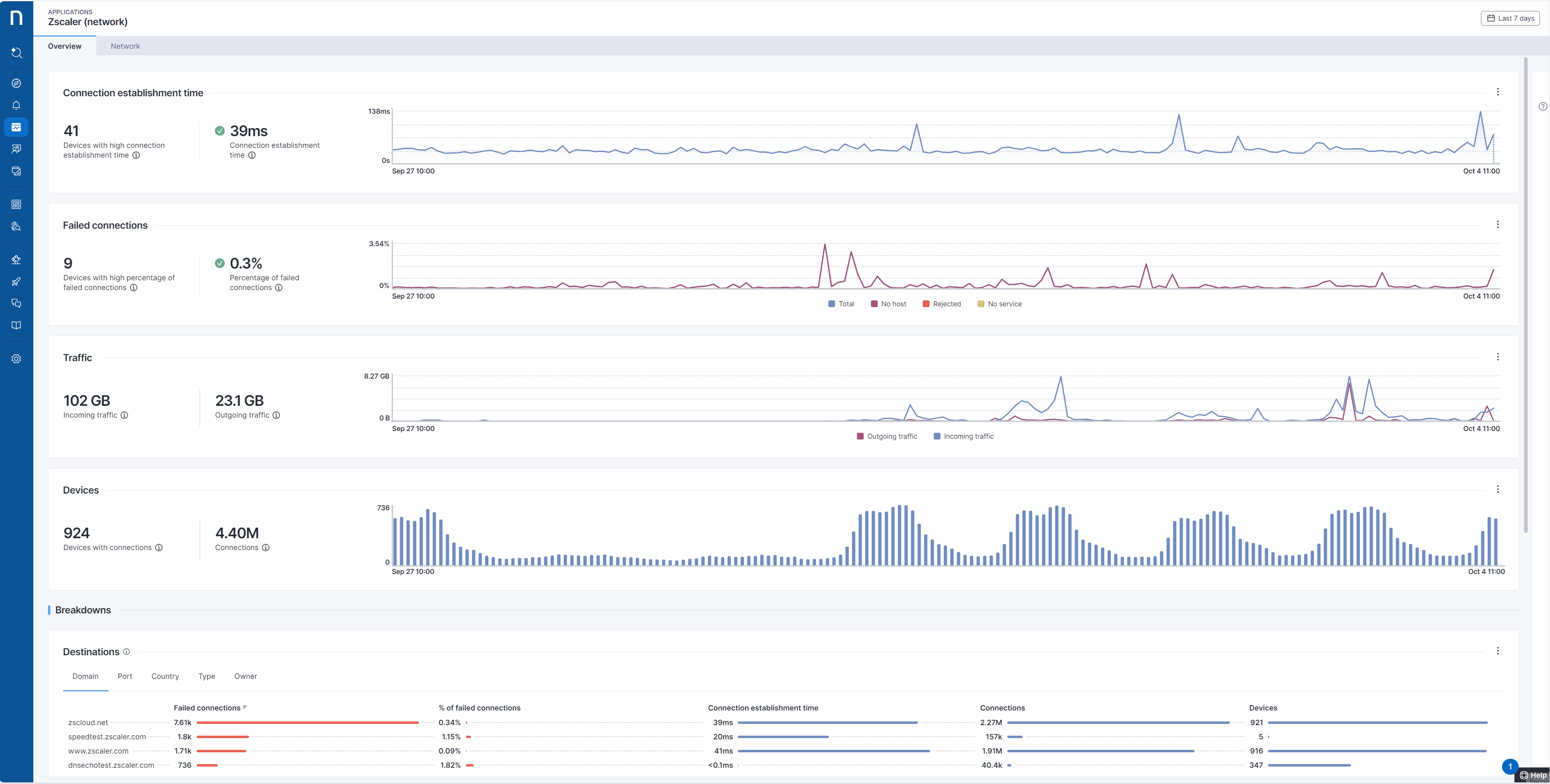
Zscalerネットワークアプリケーション は、接続性の健康状態やトラフィックを分析するために設計されています。 個々の目的地のドメインとポートを詳細に調査し、パフォーマンスを評価することができます。 この例では、ドメインzscloud.netとポート443が目的地として選択され、Zscalerのトンネルデータの大部分を処理します。 このネットワークセグメントの接続性の健康状態を監視することは特に重要です。


安定したZscaler環境を保証する
ダッシュボードの安定性タブは、あなたの環境内でZscalerクライアントコネクタが直面しているさまざまなエラーについてのウィジェットを提供します。 いくつかのよくあるエラーの概要が提供されますが、Zscalerプライベートアクセス(ZPA)とZscalerインターネットアクセス(ZIA)の一般ビューが、すばやく確認できるように上部に表示されます。 Zscalerクライアントコネクタのエラーについての詳細は、公式ドキュメントをこちらでご確認ください。
Zscalerデスクトップアプリケーションは、システムの安定性に関する貴重な洞察を提供します。 それは、クラッシュやZscalerバイナリの健康状態について報告し、さらに分析可能な詳細情報を提供します。 このデータは、詳細な調査のためにバイナリプロファイリング製品機能を使用することで活用できます。

コンプライアンスを管理
セキュリティ問題への脆弱性やバグへの露出を減らすために、可能な限りZscalerを最新のバージョンに更新することを提案します。
ダッシュボードのコンプライアンスタブは、あなたの環境内で実行中のZSAサービスのさまざまなバージョンに関する情報や、その地域およびオペレーティングシステム全体の分布を提供します。 このタブの重要なウィジェットの1つは「サポートされていないZscalerバージョンを持つデバイス」KPIです。 このKPIは、ZSAサービスのバージョンが現在サポートされているバージョンより下回っているデバイスの数を返します。 「サポートされていないZscalerバージョンを持つデバイス」KPIが、新たにサポートされなくなったバージョンをフィルタリングするために更新されることが必要です。 サポートされているバージョンについての詳細はこちらでご確認ください。
関連トピック
Last updated
Was this helpful?