2024年3月の新着情報
バージョン 2024.3 のリリース日は 2024年4月2日です。 リリースノートは拡張ドキュメントウェブサイトでご覧ください。
Network view
新しいネットワークビューを使用して、トラブルシューティングを加速し、IT問題の診断を強化します。 この可視化ツールを使えば、デバイス、ユーザー、バイナリー、接続先のネットワークトラフィック関係をナビゲートし、接続性の問題をより深く理解できます。
ネットワークビューは様々なNexthinkモジュール内でシームレスにアクセスでき、トラブルシューティングを支援し、問題のあるバイナリーやデバイス、問題のある接続先を特定するのに役立ちます。 ネットワークビューは、2023.10バージョンでリリースされたInfinity接続データを必要とし、Infinityへの移行を完了した顧客に提供されます。
詳細はネットワークビュードキュメンテーションを参照してください。

デスクトップアプリケーションのネットワークビュー
ネットワークビューを使用して特定のデスクトップアプリケーションに直接影響を与える問題のある接続先やドメインを特定します。 新しい接続データと可視化のおかげで、ユーザーはアプリケーションエクスペリエンス内での問題を簡単に診断し、接続性の問題について価値のある洞察を得ることができます。
さらに、デスクトップアプリケーションダッシュボードには、接続先別接続、ポート別接続、接続失敗のある接続先、および_接続失敗のあるポート_を含む4つの新しい調査が利用可能です。
詳細はデスクトップアプリケーションとネットワークビューのドキュメンテーションを参照してください。
デバイスビューにおけるネットワークビュー
デバイスビュー内のアプリケーション接続用ネットワークビュータブでネットワーク問題の分析と診断を最適化します。 この機能強化により、アナリストはネットワーク問題とそれがデバイスやアプリケーションのエクスペリエンスに与える影響を効率的に評価できます。
ネットワークビュータブ内ですべてのアプリケーションにアクセスすることで、ユーザーは特定のアプリケーション、接続先、またはイベントを選択した期間内でフィルタリングし詳しく調べることができ、ネットワーク関連の問題を的を絞って調査・解決し、パフォーマンスを向上させ、ユーザーエクスペリエンスを強化します。
詳細はデバイスビューとネットワークビューのドキュメンテーションを参照してください。

Windows サービスイベント
Windowsサービスイベントをデバイスビューのタイムラインに直接利用して、インストールとアンインストールイベントの下に一覧表示することにより、平均復旧時間(MTTR)を短縮します。
この強化により、サービスのインストールや変更が目に見える形で正確なイベントとして表示されるため、エンジニアはサービスの変更に関連する問題の潜在的な原因を迅速に特定できます。
Flow: リアルタイムイベントトリガー
イベントベースのトリガーを使用して、発生時にIT問題にリアルタイムで応答し、エンドポイント問題に積極的に対処します。 NQLクエリで特定のイベントのイベントベースのトリガーを設定することで、問題が重大なインシデントにエスカレートする前に迅速に特定して解決できます。
Flowには追加のライセンスが必要です、詳細についてはNexthinkの担当者にお問い合わせください。 ワークフローのトリガーのドキュメントを参照してください。
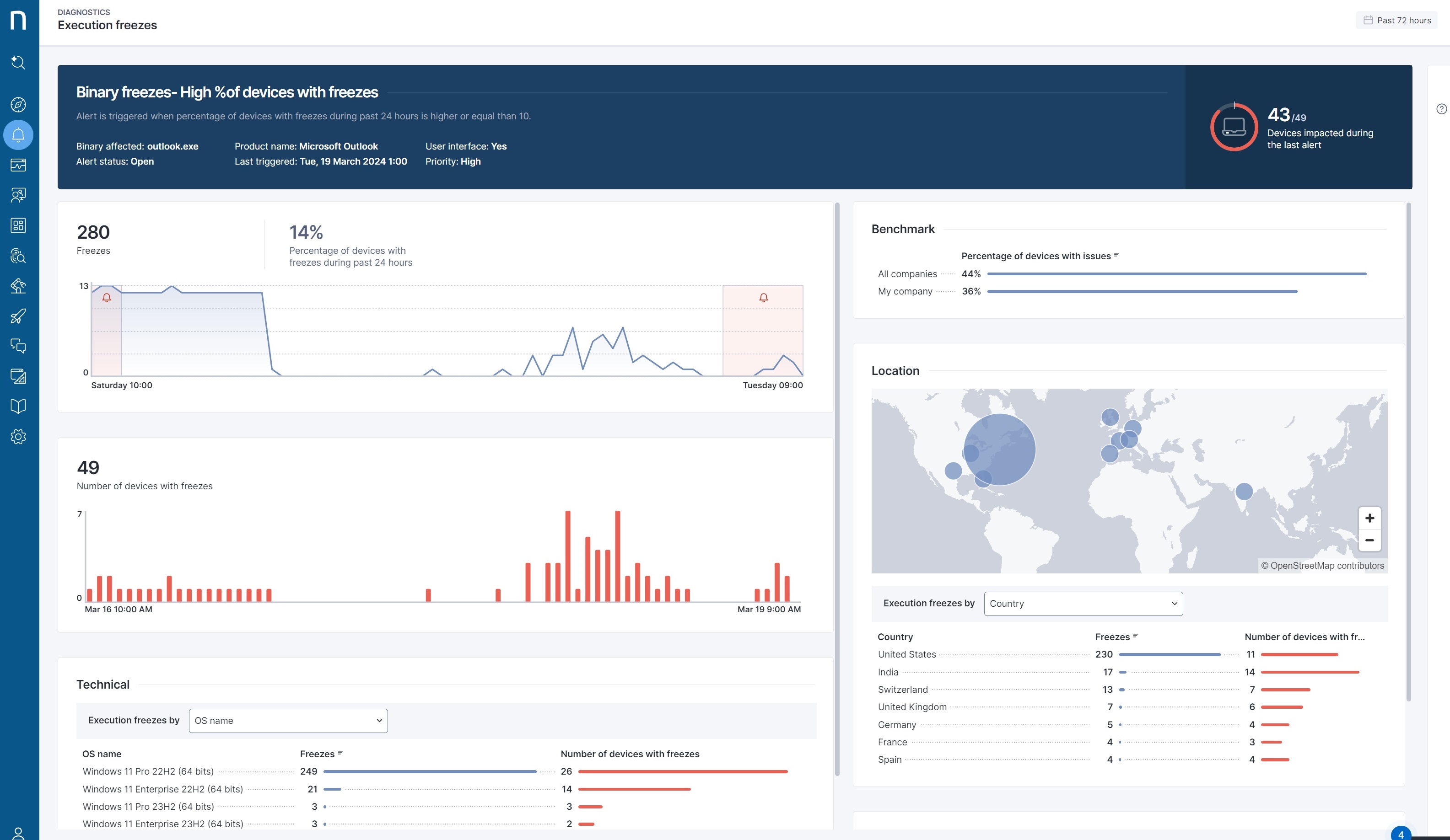
警報: 診断ダッシュボードの強化
警報とイベントデータのインタラクティブなビジュアライゼーションを提示する新しい診断ダッシュボードを使用して、カスタム警報を効率的に診断し、時間を節約します。
手動分析のための調査にリダイレクトされるのではなく、顧客はダッシュボード内で直接トラブルシューティングを開始できるようになり、カスタムモニターによって引き起こされる問題の解決が容易になります。 詳細については、Alerts overview ドキュメントを参照してください。

アラート: 通話品質モニターは、現在、比率を使用しています
絶対数ではなく、低品質の通話数の 相対 数を考慮することで、誤検知を減らして通話品質の問題を検出します。 Nexthink は、改善された通話品質監視の恩恵を受けるために、Library モジュール内の Collaboration Experience モニターを更新し、品質問題のある通話の パーセンテージ を追跡するようになりました。
Collaboration Experience は追加のライセンスの対象となります。詳しくは、お客様の Nexthink 担当者にお問い合わせください。
Experience Central の強化
従業員エクスペリエンスに対する理解を深めるために、新しい DEXスコアへの影響 を活用して、全体的なエクスペリエンスに影響する要因を簡単に特定します。 このアップデートは影響データを利用して、ユーザーエクスペリエンスに影響を与える重要なドライバーに対する直感的なインサイトを提供します。
さらに、リリース後、Nexthink は追加のアップデートで、新しい即座に利用可能な調査を提供します。 これらの厳選された調査は、生のメトリクスを実行可能な手順に変換し、問題を迅速に発見し、対処して、従業員のエクスペリエンスを効果的に向上させるのに役立ちます。
Experience Central は追加のライセンスの対象となります。詳しくは、お客様の Nexthink 担当者にお問い合わせください。 詳細については、Digital Experienceドキュメントを参照してください。

カスタム分類に基づくドメインのビュー
データアクセス制御を向上させるために、View ドメインに対してカスタム分類を定義します。 このアップデートにより、特定のエンティティだけでなく、より高い組織レベル (例: 国全体) での構成が可能になり、大規模な企業内でのサブ組織間のデータアクセスをより高度に制御できます。
ビュードメインは、カスタム分類に基づいてのみ構成できるようになり、新しいエンティティを追加する際に手動で更新する必要がなくなります。 組織構造やカスタム分類との互換性がある新しい柔軟性により、設定と保守が簡素化され、大規模なデータアクセスの管理に効率をもたらします。
詳細については、ビュードメイン ドキュメントを参照してください。
データプライバシー準拠のためのデスティネーション
デスティネーションとドメイン データプライバシープロファイル設定が接続イベントで施行されることで、データプライバシー準拠を強化します。 この設定をプロファイル内に持つユーザーは、接続イベントでのドメインやデスティネーション情報をもう見ることはできません。 情報は代わりに 非表示 として表示されます。
追加された Microsoft AVD デバイスプロパティ
Microsoft AVD のための2つの新しいデバイスプロパティが、コストを管理し、インシデントを解決するための新しい可能性を開きます。
ユーザーエクスペリエンスと仮想マシンインスタンスサイズを相関させることでコストを最適化する。 これにより、より良いコスト管理を実現し、ユーザーエクスペリエンスと支出の間の最適なバランスを確保するために、クラウド内の仮想デスクトップを適切なサイズに調整する上で情報に基づいた意思決定が可能になります。
AVD リージョンを使用してより正確に問題を特定できるため、特定の地域を除外して、より効率的なトラブルシューティングと問題解決が可能になります。
詳細については、Microsoft Azure Virtual Desktop コネクタ ドキュメントを参照してください。
Collaboration Experience: 自動通話切断検出
MS Teams セッション内での通話切断を検出することで、インシデント解決を簡素化し、平均修復時間 (MTTR) を短縮します。
この機能により、Collaboration Experience マネージャーは、影響を受けた従業員から情報を得ることなく、通話切断によってセッションが終了するインスタンスを特定できます。 デバイスやアプリケーションに関する追加のインサイトと共に、マネージャーは迅速に接続性の問題に対処し、シームレスなコミュニケーションを確保できます。
Collaboration Experience は追加のライセンスの対象となります。詳しくは、お客様の Nexthink 担当者にお問い合わせください。 詳細については、Collaboration Experienceドキュメントを参照してください。
Collaboration Experience: 複数参加者の通話概要
お客様に通話品質と参加者関連の問題に関する包括的なインサイトを提供する専用のダッシュボードを利用することで、インシデントの解決を加速し、平均修復時間 (MTTR) を短縮します。
この機能により、ユーザーは各通話のコンテキストを調査し、Nexthink が特定の通話を低評価した理由と通話パフォーマンスに影響する追加のデバイス問題を特定することができます。 詳しい通話概要により、ユーザーは複数の参加者に影響を与える通話関連の問題を迅速に解決し、効率的なトラブルシューティングと通信強化を確保できます。
Collaboration Experience は追加のライセンスの対象となります。詳しくは、お客様の Nexthink 担当者にお問い合わせください。 詳細については、Collaboration Experienceドキュメントを参照してください。

ライブラリ: 新しいコンテンツ
次の Nexthink ライブラリパックのアップデートは、視認性とトラブルシューティングを向上させるために設計されています。複数の論理、デザインおよびドキュメンテーションの改善を含みます。
Nexthink Feature Adoption Dashboard: 主な Nexthink モジュールと機能(リモートアクション、ワークフロー、キャンペーン、アラート、増幅およびアプリケーション)の採用状況に関するインサイトを取得します。
L1 問題アラート: 新しい範囲のモニターを使用して一般的な L1 デバイスの問題を検出します。 これらの問題は、カスタマイズ可能な悪い/平均/良いの閾値を可能にするために、L1 チェックリストで使用されているのと同じ評価を活用します。
デバイス割り当て確認ワークフロー: ユーザーのログイン時に、従業員がデバイスの所有者であるかどうかを自動的に確認します。 所有者でない場合は、ServiceNow 資産管理システムを自動的に更新します。
Windows 11 移行ワークフロー: インチューンを使用して Windows 11 移行プロセスを調整し、準備と互換性チェックの自動化、およびエンドユーザーとのターゲットサポートを提供します。
注: このコンテンツは、すべてのリージョンで 2024.3 の展開が完了した後に利用可能になります。
バイナリプロファイリング: 自動製品カテゴリ
AI を利用した、バイナリを製品カテゴリによって自動的に分類することで、バイナリのトラブルシューティングをより効率的に行います。

Amplify: 設定の改善
改善された設定プロセスとユーザーインターフェースで、Amplify をより簡単にテストおよび展開します。
Amplify は追加のライセンスの対象となります。詳しくは、お客様の Nexthink 担当者にお問い合わせください。
詳細については、Amplify ドキュメントを参照してください。
データエクスポートの強化
これらの改善により、より自信を持って Nexthink のデータを外部システムにエクスポートできます。
Azure Data Lake および SFTP エクスポーターを設定ページのテストボタンで初めから終わりまでテストでき、そのエクスポーターが正しく設定されているかどうかについてのフィードバックを提供します。
前回の実行のデータエクスポーターの成否が現在、データエクスポーターの総覧ページに表示されます。
詳細については、Azure Data Lake のエクスポーター ドキュメントを参照してください。
ビジュアルエディターの改善
in 演算子および空の時間選択に対するサポートが改善され、ビジュアルエディターで問題を簡単に調査できます。
デスティネーションおよびポートの検索
ネットワークの問題をより簡単にトラブルシューティングするために、検索バーから直接デスティネーションとポートを検索します。
詳しくは、検索 ドキュメントを参照してください。
キャンペーン: 複数ノーティフィケーションをスキップ
新しいブランディングオプションにより、すべてのキャンペーンの折りたたみ状態を無効にでき、ポップアップのサイズに関係なく、従業員のクリックを節約します。 これにより、従業員が通知を展開せずに最初の質問に1回のクリックで答えることが常に可能になります。
新しい動作の利点を享受するには、Nexthink は Collector バージョン 24.3 以降が必要です。
詳しくは、キャンペーンの作成 ドキュメントを参照してください。
調査: イベント経過時間の計算
コンプライアンス、監視を含む新しいユースケースを開放する新しい_datetime_ 関数_time_elapsed_を利用してください。 この関数は、イベントが発生してからの経過時間を計算して返します。 例:
devices
| where operating_system.last_update.time_elapsed() > 15d詳しくは、NQL タイムエラップス(time_elapsed()) ドキュメントを参照してください。
ネットワークビューに関する新しいコースとドキュメント
ネットワークビュー** を使用して、ネットワーク問題の解決を改善するための最新のビジュアライゼーションツールを学びます。 新しいコース『ネットワーク関連の問題のトラブルシューティング方法』を完了し、ネットワークビューとアプリケーション接続のトラブルシューティングに関する包括的なドキュメンテーションを読みます。

Last updated
Was this helpful?