2024年8月の新着情報
2024.8バージョンのリリース日は2024年9月17日です。 リリースノートは拡張ドキュメントウェブサイトでご覧ください。
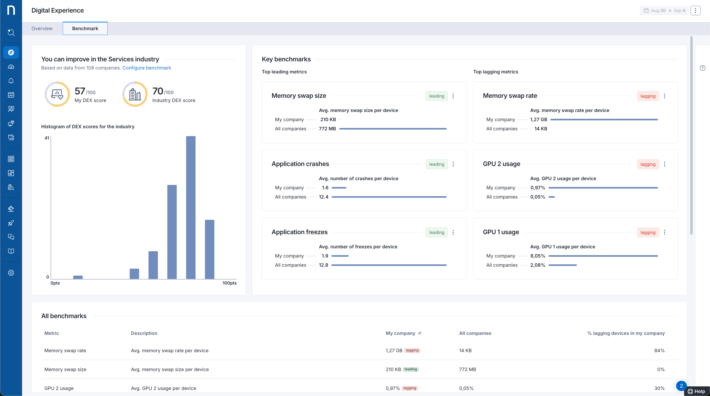
DEXベンチマークダッシュボード
過去のDEX決定の価値を実証し、業界に基づいた洞察を用いて将来の改善計画を定義します。 新しいベンチマークダッシュボードは、DEXスコアや他の指標が業界全体とどのように比較されるかを示します。 詳細については、ベンチマークダッシュボードの使用ドキュメントを参照してください。
この機能は、すべての地域で2024.8の展開が完了した後に利用可能になります。
Experience Centralは追加のライセンスが必要です。詳細については、Nexthinkの担当者にお問い合わせください。
💡この機能に対するあなたの関心に感謝します。アイデアポータルでご覧になれます!

アラートの影響を理解する
最も重要な問題に注目することで解決時間を短縮します。 GenAIを活用した文脈的な説明を参考に、特定のアラートが従業員やデジタル職場にとってどのような影響を与えるかを理解します。 詳細については、アラート概要 ドキュメントを参照してください。

デバイスレベルの問題に積極的にアラートを発する
DEX環境に影響を与えるデバイスレベルの問題を積極的に特定して解決時間を短縮します。 新しい自動インストールのモニターは、CPU使用率や起動時間などのプラットフォーム設定可能な評価を利用して、パフォーマンスが悪いとされる時や多くのデバイスに影響が見られる時を検出します。 詳細については、アラート管理 ドキュメントを参照してください。
ルールベースの配置によるデバイスサイトの構成
新しいルールベースの配置設定により、デバイスがどこにあるかをより正確に確認できます。 ローカルIPアドレス、公衆IPアドレス、または名前などに基づくルールを使用して、デバイスの位置を定義します。 現地/リモートの位置タイプに加えて、次のことを指定できます:
サイト:自由形式の文字列
州と国:ISOコード
新しい_device.location_フィールドがNQLで利用可能で、ルールベースのデバイスの場所にアクセスできます(一致するルールが見つからない場合はGeoIPロケーションにフォールバック)。 詳細については、Product configurationドキュメントを参照してください。
💡この機能に対するあなたの関心に感謝します。アイデアポータルでご覧になれます!
調査用の棒グラフ
クエリの結果をより簡単に理解し視覚的に解釈できます。 今後、互換性のあるクエリの調査結果を棒グラフとして視覚化できます。 詳細については、ビジュアルエディタとNQLエディタ ドキュメントを参照してください。

チェックリストからのワークフローのトリガー
デバイスビューとAmplifyのチェックリストからワークフローを直接トリガーできるようにすることで、問題の解決を迅速に行います。 詳細については、デバイスビュー およびAmplify ドキュメントを参照してください。
FlowおよびAmplifyには追加のライセンスが必要です。詳細については、Nexthinkの担当者にお問い合わせください。
Amplifyのワークフローからチケットを更新する
ソリューションが正しく実行されたかどうかを確認し、関連するサポートチケットを更新する時間を節約します。 Amplifyを使用してServiceNowチケット上でワークフローを実行すると、その結果はワークフローからチケットに記録されます。 詳細については、AmplifyからのServiceNowの更新 ドキュメントを参照してください。
AmplifyおよびFlowには追加のライセンスが必要です。詳細については、Nexthinkの担当者にお問い合わせください。
改善されたコラボレーションツールのトラブルシューティング
コラボレーションエクスペリエンスに対するいくつかの強化を通じて、コラボレーション体験に伴う問題をより容易に特定し、相関付け、トラブルシューティングします:
コラボレーションアプリケーションはデバイスタイムラインにおいて、通話が進行中の間の使用状況や問題を確認できる専用セクションでコラボレーション通話と共に表示されます。
調査やダッシュボードからアクションメニュー横のフィールドをクリックするか、調査でのcallIDをクリックして通話ビューのダッシュボードを開くことができます。
Zoom通話でのスクリーンシェアリングの品質情報は調査および通話ビューのダッシュボードで確認できます。
詳細については、タイムラインドキュメンテーションを参照してください。
Collaboration Experienceは追加のライセンスが必要です。詳細については、Nexthinkの担当者にお問い合わせください。

ナビゲーションメニューが小さい画面をサポート
小さな画面でも快適にNexthinkを使用できるよう、新しいナビゲーションメニューを採用しました。アイコンをすべて表示するための十分なスペースがない場合には、下にスクロールすることができます。 詳細については、Webインターフェースのナビゲート ドキュメントを参照してください。

クラウドコレクターがmacOS 15 Sequoiaをサポート
Cloud Collectorを24.8バージョンにアップデートして、新しいmacOS 15 Sequoiaに対応してください。 詳細については、ソフトウェア要件 ドキュメントを参照してください。
データエクスポーターの実行履歴
NQLでデータエクスポーターの実行履歴を確認することで、使用状況をよりよく把握し、問題を解決します。 標準クエリ言語を使用して、プラットフォーム内で直接データエクスポーターの問題を設定し、調査できます。 詳細については、データエクスポータの管理 ドキュメントを参照してください。
💡この機能に対するあなたの関心に感謝します。アイデアポータルでご覧になれます!
ブール型メトリックスサポートのトレンド
ブール型メトリックスを含むトレンドの構成を行う際の煩雑な代替策を避けることができます。 カスタムトレンドは現在、ブール値の利用をネイティブにサポートしています。 詳細については、カスタムトレンド NQL例 ドキュメントを参照してください。
💡この機能に対するあなたの関心に感謝します。アイデアポータルでご覧になれます!
影響を受けたデバイスのみでスケジュールされたキャンペーンを表示
関連するデバイス上でのみキャンペーンを表示することで、従業員の体験を向上させます。 デバイスクエリを使用するスケジュールされたキャンペーンは、現在キャンペーンに関連するデバイスのユーザーに対してのみ表示されます。 詳細については、キャンペーンの作成 ドキュメントを参照してください。
この機能は、すべての地域で2024.8の展開が完了した後に利用可能になります。
図書館の新着情報
製品内のNexthink Libraryを訪れて、次の新しいコンテンツをご覧ください:
Adobe Acrobatライセンスの最適化: Adobe Acrobat Proライセンスの使用を検出し、ユーザーに本当に必要かどうかを確認して不要なライセンスコストを削減します。
影のIT: 承認されていないコラボレーション、ファイル共有、AIアプリケーションの使用を発見し、組織のリスクを軽減します。
macOS用Intune: 現在のIntuneクライアント健康ライブラリダッシュボードからmacOSデバイスでのIntuneクライアント準拠を監視します。
新しいLibraryコンテンツは、すべての地域で2024.8の展開が完了した後に利用可能になります。
ドキュメンテーション改良
以下のドキュメンテーション改良により、Nexthinkを最大限に活用できます:
Nexthinkの統合機能の概要と、Nexthinkと統合できるITソリューションの包括的なリスト、詳細ガイドラインおよび例を含むドキュメントページが新たに作成されました。例として、Flowを使用したServiceNowへのNexthinkの統合があります。
Nexthinkサポートポータルのヘッダーは、LearnとDocポータルのヘッダーと整合され、よりアクセスしやすくシームレスなナビゲーションを実現しています。
Learnでのデジタルバッジと証明書
Nexthinkのデジタル資格を取得することで、あなたのプロフェッショナルプロファイルを向上させましょう。 Nexthink Learnの全ユーザーは、弊社の製品認定プログラムを成功裏に完了することで、公式なブランドのデジタル証明書とバッジを取得できます。 これらの資格は、LinkedInなどのプラットフォーム上で共有でき、ご自身の技術的スキルや業績をネットワークや将来の雇用主にアピールすることが可能です。

Last updated
Was this helpful?