DEX score
デジタル従業員体験の影響を理解することで、ITリーダーは組織の成熟度を把握し、目標を設定し、試行錯誤ではなく、組織のデータから導き出された明確な証拠に基づいて改善を推進することができます。 これらの改善は、生産性の向上、コスト削減、機敏性の向上、離職率の低下、市場投入までの時間の短縮に関連します。 DEXスコアは、ITリーダーが以下を行うための重要な指標です。
事実に基づくデータを使用して、どのように、いつ、なぜ DEX を改善する必要があるかを理解する。
ハードメトリクスを監視しながら従業員の声を聞く。
外部組織や社内でベンチマークする際、例えば地域ごとの比較を行うことで。
Xperienceレベル契約(XLA)の基礎を設定する。
DEX スコアの構造
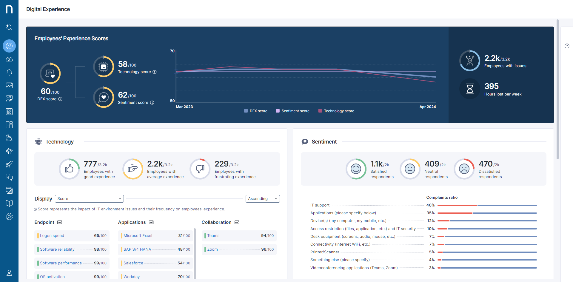
DEX スコアは、従業員のデバイスではなく従業員自身に主眼を置いたソリューションで、適切なDEX管理を可能にします。 システムは、技術スコアと感情スコアに基づいて統合スコアを計算します。

技術スコア
技術スコアは、従業員のデジタル体験のさまざまな瞬間を一定期間にわたってキャプチャします。 生産への変更、VPN接続の問題、またはwebアプリケーションを介したインタラクションなどの外部要因が、従業員の行動や仕事の習慣に影響を与える可能性があります。
Nexthinkは、これらの瞬間をキャプチャし、それらを分析し、良好(緑)、普通(黄)、不快(赤)に体験レベルを割り当てることでデジタル体験のレベルを定量化します。

技術スコアは3つのサブスコアを含みます:
エンドポイントスコア: エンドポイントスコアは、特定のオペレーティングシステム上で中断なく(デバイスの信頼性)および良好な応答時間(デバイスのパフォーマンス)でデバイスを起動および使用する従業員の能力を反映します。
アプリケーションスコア: アプリケーションスコアは、スムーズかつ良好な応答時間でアプリケーションを使用する従業員の能力を反映します。
コラボレーションスコア: コラボレーションスコアは、Microsoft TeamsやZoomなどのコラボレーションアプリケーションを使用する従業員の能力を反映します。
技術スコアの計算に関しては、該当セクションを参照してください。
感情スコア
感情スコアを構成するデータは、DEXキャンペーンを通じて収集されます。 感情スコアは、従業員がITに対する満足度に関する意見スケール質問に回答した内容に基づいて計算されます。
感情スコアの計算に関しては、該当セクションを参照してください。
統合されたDEXスコア
DEX スコアは、技術スコアと感情スコアを組み合わせ、従業員の満足度と技術のパフォーマンスデータを表します。
DEX スコアとそのサブスコアは毎日計算され、スコア値のマッピングは以下の通りです:
不快: 0-30 (赤)
普通: 31- 70 (黄)
良好: 71-100 (緑)
詳細情報については、DEX スコアの計算 のドキュメント (Nexthink Community ユーザーが利用可能) を参照してください。
カラコードされたDEXスコアは、デジタル体験モジュールに表示されます。

DEX スコアのベースライニング
DEX スコアを組織に適合させるためのベースライニングを行うことで、Digital Experienceと特定の顧客環境に合わせたデータを通じて関連する優先順位をシステムが報告することを保証します。 詳細については、Digital Experience Score Managementドキュメントを参照してください。
Nexthink Professional Services や Nexthink Certified Partner は、組織のニーズに合わせて DEX スコアを調整する際に支援することができます。
*_XLAは Giarte Media Group B.V. の登録商標です。
関連トピック
DEX スコアの計算 (Nexthink Community ユーザーが利用可能)
ハードメトリックスと閾値のリスト (Nexthink Community ユーザーが利用可能)
Last updated
Was this helpful?