Getting started with Diagnostics
Diagnostics are an effective set of tools and dashboards for assessing and troubleshooting various IT issues. Diagnostics are integrated throughout the product.
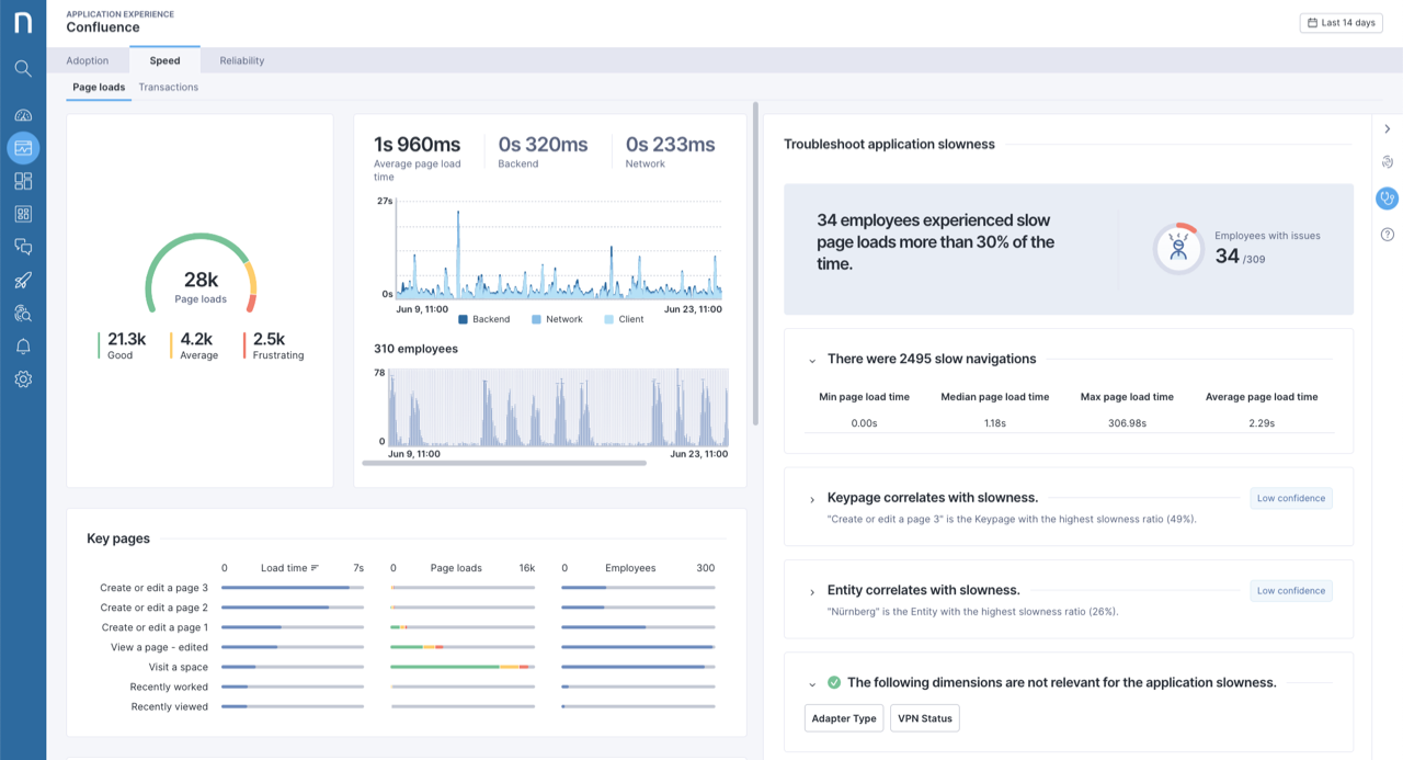
The Diagnostics panel is integrated directly into the Applications module to aid in troubleshooting web application issues for page loads. Refer to the Embedded Diagnostics side panel in the Applications module for more information.
The Diagnostics for alerted issues dashboard is directly connected to the drill-down options on the Alerts overview page.
Drill down on issues using diagnostics from Device View.
Accessing Diagnostics
Select Alerts and Diagnostics from the main menu.
Click on a dashboard in the Diagnostics section of the navigation panel.

Diagnostic dashboards
The Diagnostics dashboards contain a similar design pattern.

Top banner
The banner at the top of the page shows the summary and impact of the issue. It includes a gauge with an action menu that links to the Investigations page with more drill-down options.
Assess issue
Understand the context and scope of the issue with a timeline of events and filtering capabilities by technical properties, location and organization entities.
Troubleshoot
Benchmarking
Diagnostics uses anonymized cross-customer statistics from Nexthink cloud customers to help scope and troubleshoot issues. If the system does not show benchmark statistics for a given binary name, device model or version, it means that the system does not have enough statistical data to calculate it. Customers are opted-in by default to share telemetry so they can benefit from the benchmarking insights. Contact your Nexthink representative if you wish to opt out of this feature.
Insights
View automated AI-powered insights that offer analysis to help find the root cause of the issue impacting devices. The algorithm uses Bayesian inference that learns from the data of all devices in customer's environment to quantify the likelihood that a given attribute is relevant to the issue. The insight’s relevancy is based on the confidence level that is calculated using the following parameters:
How many devices with specific property value are impacted.
How many devices with specific property value are impacted compared to the number of impacted devices in the overall population (e.g. specific binary version vs. all binary versions).
The frequency of the issue for the given property value.
The frequency of the issue for the given property value compared to the frequency of the issue in the overall population.
The factors listed above affect the relevancy of a version, but do not constitute a hard threshold.
Find more information about individual pages:
Embedded Diagnostics side panel in the Applications module
The system automatically enables diagnostics for the Applications module. Find them in the side panel on the Page loads and Reliability pages.
For more information, refer to the Diagnostics section of the Monitoring capabilities documentation.

Permissions
To enable proper permissions for Diagnostics:
Select Administration from the main menu.
Click on Roles from the navigation panel.
Click on the New role button to create a new role or edit an existing role by hovering over it and clicking on the edit icon to change the role configuration.
In the Permissions section, scroll down to the Diagnostics section to enable appropriate permissions for the role.
Refer to the Roles documentation for a detailed description of the permission options.
View domain
The table below showcases what users with full and limited view domain access can do, assuming the necessary permissions are enabled.
Manage all checklists
![]()
![]()
Manage Amplify (requires add-on license of Amplify)
![]()
![]()
View all checklists
![]()
![]()
View Amplify (requires add-on license of Amplify)
![]()
![]()
View device view
![]()
![]()
View Diagnostics dashboards
![]()
![]()
View installed packages in Amplify
![]()
![]()
RELATED LINKS
Last updated
Was this helpful?